𝑮𝑹𝑨𝑭𝑨𝑵𝑨를 𝐄𝐂𝟐에 연결하자

2024. 8. 9. 16:33TIL

✔오늘 배운 중요한 🔑 point

  • Grafana의 알림 기능을 사용하여 Slack 등을 통해 팀원들에게 경고 전달이 가능하다
  • Cloudwatch는 AWS에서 제공하는 모니터링 서비스다.

🎯 오늘 배운 내용

실제 사용하는 서버인 EC2의 메트릭 데이터를 시각화 하고 분석하기 위해서 Grafana와 연결을 시도하는 과정이 필요하다.

Grafana 접속

https://grafana.com/

 

Grafana: The open observability platform | Grafana Labs

 

grafana.com

 

Centralize your observability data into a single backend 선택

 

 

 

CloudWatch 추가

 

 

AWS 설정

 

역할 생성

 

CloudWatch 권한 및 EC2 Read 권한 추가

 

 

 

엑세스 키 생성

 

해당 엑세스 키로 Cloudwatch 설정

 

 

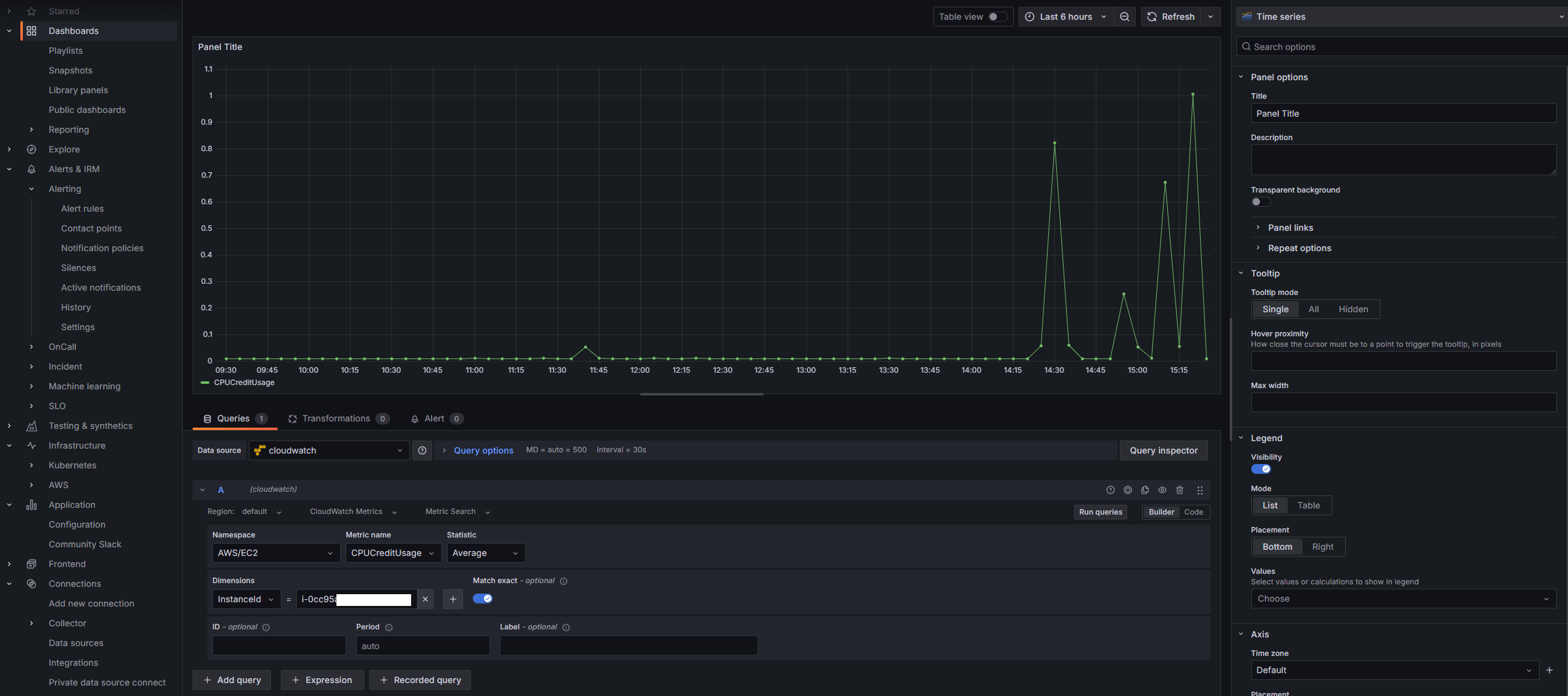
이제 Cloudwatch를 이용하여 EC2의 메트릭 데이터를 확인할 수 있게 되었다.

 

 

알림 설정

이제 특정 지표에 도달했을때 경고, 알람 등을 보내기 위한 알람 설정을 할수 있다.

 

 

실제로 알림이 잘 오는지 테스트하기 위해서 CPU CREDIT USAGE가 1 이상이면 알림이 오도록 설정하였다.

 

slack에 Grafana 알림 기능 추가

 

🤔 어떻게 활용할까?

Grafana의 Cloudwatch를 이용하여 AWS(EC2)의 성능 및 상태를 직관적으로 파악할 수 있으며 Grafana의 알림 기능을 사용하여 특정 임계값을 초과하거나 하회할 때 알림을 받을 수 있게되었다.

📓 오늘의 한줄

"In order to succeed, your desire for success should be greater than your fear of failure."

- Bill Cosby -

'TIL' 카테고리의 다른 글

𝙰𝚆𝚂 𝙸𝙰𝙼  (0) 2024.08.11
Cloud watch로 RDS 데이터 분석  (0) 2024.08.10
𝑮𝑹𝑨𝑭𝑨𝑵𝑨  (0) 2024.08.08
𝓔𝓕𝓚 실행  (0) 2024.08.07
𝓔𝓕𝓚 설치  (0) 2024.08.06